
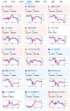
1: 以下名無しさんに代わりまして管理人がお伝えします 1848/01/24(?)00:00:00 ID:money_soku2026年02月27日09時56分取得:やる夫今日のポイント:・NVIDIA、今後のAI関連銘柄の収益性懸念で株価下落決算明けNVIDIA時間外で上がるかと思っていたら、懸念のほうが勝った形に — まねたん (@kasegerumatome) February 26, 2026 ・東京都区部CPIは市場予想を上回るも、総合とコアが2%割れ。やや円買い気味本日のスケジュール(特に重要なイベントは赤字で表示):前回発言は、直近であれば大きくスタンスが変更される可能性は低いため影響度低久しぶりの発言、スタンスの変化、中央銀行への影響力などがある場合、相場への影響大14:00 日)1月新設住宅着工戸数(予想:前年比▲2.1%)16:00 独)1月独輸入物価指数(予想:前月比0.6%/前年比▲2.8%)16:00 トルコ)1月トルコ失業率16:00 欧)10-12月期スウェーデン国内総生産(GDP、予想:前期比0.4%)16:45 仏)1月仏消費支出(予想:前月比0.4%)16:45 仏)2月仏CPI速報値(予想:前月比0.5%/前年比0.8%)16:45 仏)10-12月期仏GDP改定値(予想:前期比0.2%)16:45 仏)1月仏卸売物価指数(PPI)17:00 欧)2月スイスKOF景気先行指数(予想:103.0)17:00 スイス)10-12月期スイスGDP(予想:前期比0.2%/前年比0.5%)17:55 独)2月独雇用統計(予想:失業率6.3%/失業者数変化0.20万人)19:00 日)外国為替平衡操作の実施状況(介入実績)19:30 インド)10-12月期インドGDP(予想:前年同期比7.6%)21:00 南ア)1月南アフリカ貿易収支(予想:53億ランドの黒字)21:00 メキシコ)1月メキシコ貿易収支(予想:25.64億ドルの赤字)22:00 独)2月独CPI速報値(予想:前月比0.5%/前年比2.0%)22:30 カナダ)12月カナダGDP(予想:前月比0.1%/前年比0.7%) 10-12月期カナダGDP(予想:前期比▲0.2%)22:30 米)1月米PPI(予想:前月比0.3%/前年比2.6%) 食品とエネルギーを除くコア指数(予想:前月比0.3%/前年比3.0%)23:45 米)2月米シカゴ購買部協会景気指数(予想:52.1)24:00 米)12月米建設支出(予想:前月比0.2%)1001: 以下名無しさんに代わりまして管理人がお伝えします 1848/01/24(?)00:00:00 ID:money_soku おはようございますお。 NVIDIA事態の決算は悪くなかったものの、昨日の米国市場ではAI関連銘柄の将来性が懸念されてNVIDIAも5%超の下落。 本日の日経平均にも影響が出ているお。(AI、半導体銘柄以外は上昇しているものも多数) 為替のほうもマチマチな動きが続いており、ドル円は相変わらず156円付近でウロウロ。 金にも目立った動きは見られないお。やる夫より:本日漫画本の大型セール開催中!是非に~!週末マンガ祭開催中です!キングダムブルーロック絶望先生Fate等々超有名作品が多数!是非この機会に~!#ad— まねたん (@kasegerumatome) February 26, 2026…