
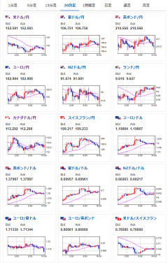
1: 以下名無しさんに代わりまして管理人がお伝えします 1848/01/24(?)00:00:00 ID:money_soku2026年01月28日14時29分取得:やる夫今日のポイント:・協調介入の懸念により円外圧が時々強くなる動き。ファンダ要因の円売りは変わらずだが、為替介入の懸念が非常に大きい状況・地政学リスク・需要増等々重なり金、銀などが無双中・昨日と予想はほぼ変わらず・本日BOCとFOMCあり本日のスケジュール(特に重要なイベントは赤字で表示):前回発言は、直近であれば大きくスタンスが変更される可能性は低いため影響度低久しぶりの発言、スタンスの変化、中央銀行への影響力などがある場合、相場への影響大16:00 独)2月独消費者信頼感指数(Gfk調査、予想:▲26.0)19:00 欧)エルダーソン欧州中央銀行(ECB)専務理事、講演前回発言(11月時点):エルダーソンECB理事、金利は適切-経済環境に不確実性残る(Bloomberg)19:30 インド)12月インド鉱工業生産(予想:前年同月比5.5%)21:00 米)MBA住宅ローン申請指数23:45 カナダ)カナダ銀行(BOC、中央銀行)、政策金利発表(予想:2.25%で据え置き)29日00:30 米)EIA週間在庫統計29日03:00 欧)シュナーベルECB専務理事、講演29日04:00 米)米連邦公開市場委員会(FOMC)、終了後政策金利発表(予想:3.50-3.75%で据え置き)29日04:30 米)パウエル米連邦準備理事会(FRB)議長、定例記者会見29日06:30 ブラジル)ブラジル中銀、政策金利発表(予想:15.00%で据え置き)1001: 以下名無しさんに代わりまして管理人がお伝えします 1848/01/24(?)00:00:00 ID:money_soku お疲れ様ですお。 市場は金が無双すぎて特にいう事なし。 円やドルは協調介入懸念で不安定な動きが続いているお。 今のところ非常に触りにくいのだけれど、本日深夜のFOMC政策金利発表で何か材料が出るかどうかに注目だお。 やる夫より:市場の盛り上がりを期待して牛(ブル)コインもいかがでしょう!販売は同じく有名店(野口コイン)から 即納・追跡可 【正規販売店】2021 1オンス オーストラリア(RAM) 干支:丑(ウシ)年 銀貨 RAM製 40mmクリアケース付き 1ドル【地金型コイン特集】価格:59,410円(税込、送料別) (2026/1/27時点) 楽天で購入 即納・追跡可 2021 1/10オンス オーストラリア(パース) 干支:丑(ウシ)年 金貨 17mmクリアケース付き 15ドル【地金型コイン特集】価格:168,380円(税込、送料別) (2026/1/27時点) 楽天で購入…