
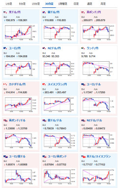
1: 以下名無しさんに代わりまして管理人がお伝えします 1848/01/24(?)00:00:00 ID:money_soku2026年03月02日16時09分取得:とのことなので、やはり当面は金利を据え置くのではないかなと思っています — まねたん (@kasegerumatome) March 2, 2026 イラン、大規模なドローン攻撃をバーレン、クウェート、UAEに開始 — まねたん (@kasegerumatome) March 2, 2026 やる夫今日のポイント:・米イラン戦争は長期化懸念、ドル、金・原油に上昇圧・日銀・氷見野副総裁発言により円売り圧も強め本日のスケジュール(特に重要なイベントは赤字で表示):前回発言は、直近であれば大きくスタンスが変更される可能性は低いため影響度低久しぶりの発言、スタンスの変化、中央銀行への影響力などがある場合、相場への影響大16:30 スイス)1月スイス小売売上高17:30 スイス)2月スイス製造業PMI(予想:49.8)17:50 仏)2月仏製造業PMI改定値(予想:49.9)17:55 独)2月独製造業PMI改定値(予想:50.7)18:00 欧)2月ユーロ圏製造業PMI改定値(予想:50.8)18:30 英)2月英製造業PMI改定値(予想:52.0)18:30 英)1月英消費者信用残高(予想:17億ポンド)18:30 英)1月英マネーサプライM419:30 インド)1月インド鉱工業生産(予想:前年同月比6.0%)21:30 英)テイラー英中銀金融政策委員会(MPC)委員、講演23:00 欧)ラガルド欧州中央銀行(ECB)総裁、ナーゲル独連銀総裁、ストゥルナラス・ギリシャ中銀総裁、講演23:45 米)2月米製造業PMI改定値(予想:51.2)24:00 米)2月米サプライマネジメント協会(ISM)製造業景気指数(予想:51.7)24:00 メキシコ)2月メキシコ製造業PMI3日06:10 豪)ブロック豪準備銀行(RBA)総裁、講演韓国(独立運動記念日の振替休日)、休場1001: 以下名無しさんに代わりまして管理人がお伝えします 1848/01/24(?)00:00:00 ID:money_soku お疲れ様ですお。 円はリスク回避通貨としての動きもなく、氷見野副総裁発言により円売り圧強めだお。 ドル円は先ほど1ドル157円にタッチ。 イラン情勢長期化懸念で、金、原油は今後も強そうだと思っているお。 [H Holy] 純金 24金 24K ペンダントトップ LBMA刻印入り 価格: 189800円 (2026年03月02日調査価格) ポイント: 3,796 (2%)pt Amazonで見る Powered by 稼げるまとめ速報 [H Holy] 純金 24金 24K ペンダントトップ LBMA刻印入り の詳細はこちら…