
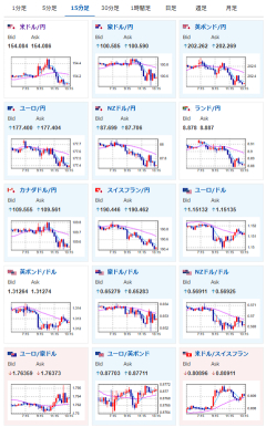
1: 以下名無しさんに代わりまして管理人がお伝えします  1848/01/24(?)00:00:00 ID:money_soku2025年11月04日13時23分取得:やる夫今日のポイント:・特に目立った材料なく、市場に大きな動き無し・本日JOLTS求人件数の発表NY市場での要人発言:ミランFRB理事・経済が予測通りなら、再度0.50%ポイントの大幅利下げを主張・FRBの金融政策は引き締め過ぎている・引き締め政策を継続すればするほど景気後退リスクが高まる・民間信用の動向は引き締め環境が隠されている可能性を示唆・0.50%ポイント単位の利下げペースを超える必要はない・信用問題が政策スタンスを物語る場合があるグールズビー・シカゴ連銀総裁・9月の会合以降「状況は大きく変わっていない」・12月の利下げ判断基準は10月より高め・インフレ低下に伴い金利は下がるべき・雇用市場よりインフレを若干懸念・サービス分野のインフレが懸念材料・12月の利上げは未定・消費主導で経済はかなり堅調デーリー・サンフランシスコ連銀総裁・10月の利下げは適切・雇用を損なわずにインフレ抑制圧力を維持する必要性・12月FOMCに向けFRBは柔軟な姿勢を保つべき・データ不足は政策決定を妨げないクックFRB理事・雇用へのリスクがインフレリスクを上回るため利下げを支持・関税効果終了後はインフレ2%達成の見通し・インフレ抑制にはFRBの2%目標達成への確固たる姿勢が鍵。・今後1年間はインフレの高止まりを予想・関税の価格転嫁はまだ完了していない・労働市場は軟化しているが、その程度は限定的・現行政策は引き続き緩やかな引き締め状態を維持・関税の影響が持続すれば「強力な対応」も辞さない・雇用者数の伸び鈍化は主に移民政策が要因本日のスケジュール(特に重要なイベントは赤字で表示):前回発言は、直近であれば大きくスタンスが変更される可能性は低いため影響度低久しぶりの発言、スタンスの変化、中央銀行への影響力などがある場合、相場への影響大15:45 欧)レーン・フィンランド中銀総裁、議会証言前回発言(4日前):ECB決定は正当、インフレ見通し不確実(ソース1)16:40 欧)ラガルド欧州中央銀行(ECB)総裁、講演前回発言(5日前):サプライチェーンに潜在するボトルネックや混乱によるリスクは、インフレを押し上げる可能性(ソース2)16:55 欧)パツァリデス・キプロス中銀総裁、講演前回発言(9月時点):必要性が生じれば、利上げを排除したくはない(ソース3)18:00 欧)エスクリバ・スペイン中銀総裁、講演前回発言(10月時点):次の一手は未定-利上げ・利下げともに排除せず(ソース4)20:35 米)ボウマン米連邦準備理事会(FRB)副議長、講演前回発言(10月時点):年内あと2回の利下げの見通し(ソース5)20:40 英)ブリーデン英中銀(BOE)副総裁、講演前回発言(10月時点):ステーブルコイン保有上限は金融安定脅かさない場合に限り適用除外へ(ソース6)24:00 米)9月米雇用動態調査(JOLTS)求人件数(予想:719.8万件)5日02:00 米)ナーゲル独連銀総裁、講演前回発言(1日前):12月会合に向けあらゆる選択肢を維持-不確実性考慮(ソース7)ロシア(民族統一の日)、休場1001: 以下名無しさんに代わりまして管理人がお伝えします  1848/01/24(?)00:00:00 ID:money_soku お疲れ様ですお。 本日も経済指標発表はほとんどなし。 要人発言がほとんどとなっているお。 先ほど片山財務相から口先介入が行われ、ドル円が153円台に突入したところ。 ただし現状円安への根本的な解決策はなく、次回の米利下げ期待も低下してきているお。(ソース8)…